Asortyment - dashboard i lista*
Wersja instrukcji: | Data publikacji: | Słowa kluczowe: |
|---|---|---|
1.0 Pierwsza wersja instrukcji. | 07.03.2022 | produkty, główne kafelki, najczęściej kupowane, lista produktów, filtrowanie, sortowanie, paginacja |
| 09.08.2023 | dashboard, statystyki produktów, filtry, |
| 31.10.2023 | filtrowanie po dostępności |
Spis treści:
1. Asortyment - dashboard
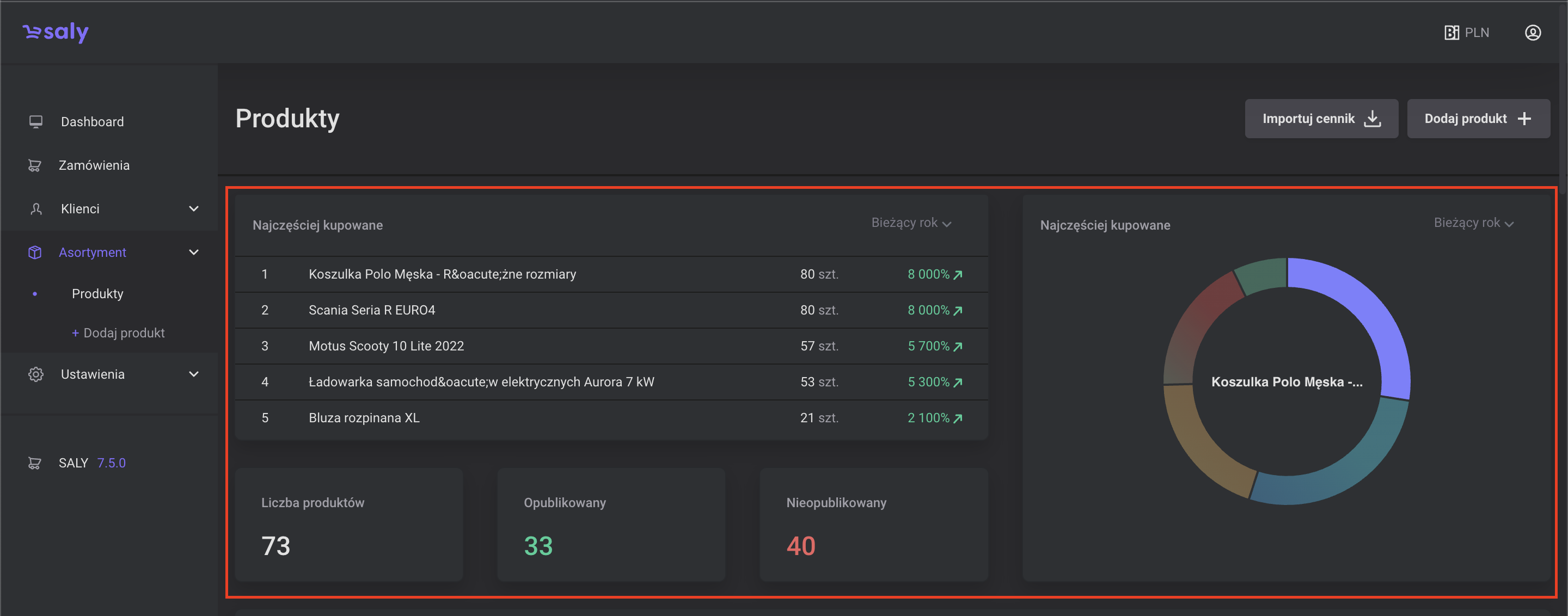
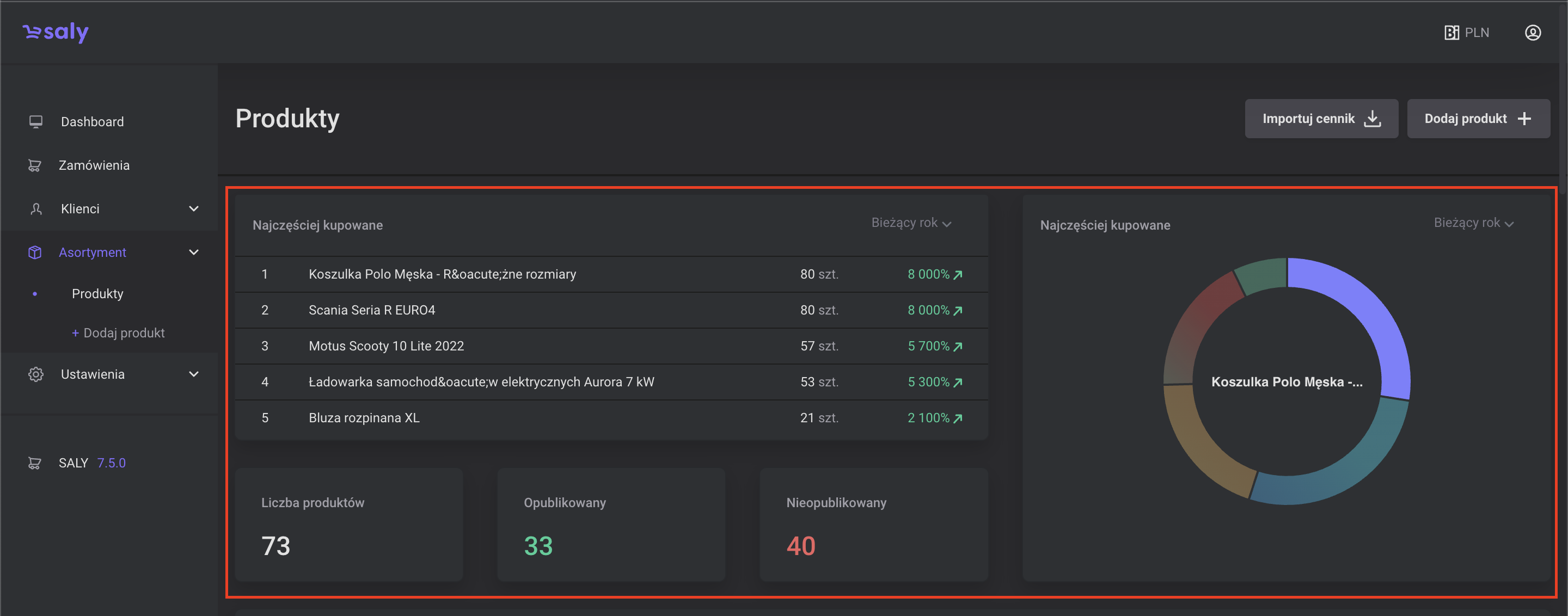
Po wybraniu zakładki Asortyment, w górnej części podstrony wyświetli Ci się Dashboard z najważniejszymi danymi statystycznymi dotyczącymi asortymentu oferowanego na platformie. Dane te, są umieszczone w formie 5-ciu kafelków:
Najczęściej kupowane - lista najczęściej kupowanych produktów w wybranym przedziale czasowym wraz z informacją o liczbie sprzedanych sztuk oraz zmienną procentową sprzedaży w porównaniu do poprzedniego okresu.
Trzy kafelki z informacją o: łącznej liczbie produktów dodanych do platformy, sumą produktów opublikowanych (aktywnych), a także sumą produktów nieopublikowanych (nieaktywnych).
Najczęściej kupowane - po prawej stronie znajdziesz kafelek z wykresem kołowym prezentującym odsetek sprzedanych produktów z danej kategorii, w wybranym przedziale czasowym.

2. Asortyment - lista
Poniżej kafelków z informacjami statystycznymi znajdziesz pełną listę produktów dodanych na platformie, wraz z informacją o ich: nazwie, kodzie, typie, statusie produktu, dostępności na stanie oraz dacie jego ostatniej modyfikacji.
Filtrowanie. Na listę produktów możesz nałożyć filtry według: nazwy, kodu produktu, kodzie SKU, typie produktu. Dodatkowo lista zawiera zbiór filtrów ukrytych pozwalających na filtrowanie po dacie ostatniej modyfikacji czy statusie.
Aby filtrować listę produktów, uzupełnij okna filtrów lub wybierz z rozwijanej listy odpowiednią opcję i naciśnij przycisk Filtruj.
Aby zaznaczyć cechy ukryte, naciśnij symbol plusa, zaznacz interesujące Cię cechy, a następnie naciśnij przycisk Zastosuj.
Aby usunąć filtry, naciśnij symbol krzyżyka przy okienku, a następnie naciśnij przycisk Filtruj.
Sortowanie. Aby posortować produkty, naciśnij symbol strzałki przy nazwie cechy, według której chcesz dokonać sortowania. W zależności od wartości sortowanie odbywa się alfabetycznie (od A do Z i od Z do A) lub rosnąco / malejąco (w przypadku danych liczbowych). W przypadku, gdy sortowanie jest aktywne, strzałka znajdująca się przy nazwie kolumny zmieni się na kolor niebieski.
Paginacja. Lista wyników zostanie podzielona na strony po 30 wyników/wierszy. Jeśli strona ma prezentować więcej wyników należy skorzystać z paginacji rozszerzonej.
Liczbę pozycji widocznych na liście możesz ustalić w okienku Pokaż. W tym celu z rozwijanej listy wybierz odpowiednią opcję tj. wynik 50, 75 lub 100 pozycji.
Kolejne strony listy możesz przeglądać przy pomocy strzałek.

Widok 2. Belka z narzędziami do filtrowania

Widok 3. Okno do zarządzania filltrami

Widok 4. Belka służąca do sortowania

Widok 5. Licznik stron oraz lista służąca do zmiany ilości wyników na stronie