Zamówienia - lista*
Wersja instrukcji: | Data publikacji: | Słowa kluczowe: |
|---|---|---|
1.0 Pierwsza wersja instrukcji. | 04.03.2022 | lista zamówień, zmiana statusu zamówienia, filtrowanie danych, sortowanie danych, szczegółowe informacje na temat zamówienia, paginacja, edycja zamówienia |
2.0 Druga wersja instrukcji. | 23.03.2023 | zmiana statusu płatności, |
3.0 Trzecia wersja instrukcji | 16.10.2023 | filtrowanie po numerze dokumentu, numer dokumentu, filtr |
Spis treści:
1. Lista zamówień
Informacje ogólne. Na liście zamówień znajdziesz następujące informacje:
Numer zamówienia.
Nazwa klienta.
Data zamówienia.
Wartość netto i brutto zamówienia.
Status zamówienia.
Status płatności.
Zmiana statusu zamówienia oraz płatności. Możesz zmienić status zamówienia, jeśli posiadasz odpowiednie uprawnienia. W tym celu wybierz z rozwijanej listy odpowiednią opcję.
Filtrowanie danych.
Domyślnie nad listą zamówień pojawiają się 3 opcje filtrowania – po numerze zamówienia, nazwie klienta i statusie.
Dodatkowo możesz filtrować zamówienia po dacie zamówienia, numerze dokumentu (np. faktury) wartości netto i statusie płatności. W tym celu rozwiń opcje filtrowania przy pomocy symbolu plusa, wybierz interesujące Cię opcje filtrowania i naciśnij przycisk Zastosuj.
Aby filtrować zamówienia, wpisz odpowiednią wartość w pole lub wybierz jedną z dostępnych opcji (w przypadku list rozwijanych), a następnie naciśnij przycisk Filtruj.
Aby usunąć zastosowane filtry, usuń wpisane dane przy pomocy symbolu krzyżyka, a następnie naciśnij przycisk Filtruj.
Wybrane przez Ciebie filtry są automatycznie zapisywane, nawet po odświeżeniu strony czy wylogowaniu się z platformy. Filtry zostaną natomiast usunięte po wyczyszczeniu danych przeglądarki lub zmianie przeglądarki.
Sortowanie danych.
Aby posortować listę zamówień, naciśnij symbol strzałki przy tytule kolumny, według której chcesz dokonać sortowania.
Zamówienia są sortowane alfabetycznie (w przypadku wartości tekstowych, np. nazwy klienta, metody płatności) lub od największej do najmniejszej / od najmniejszej do największej wartości (w przypadku danych liczbowych).
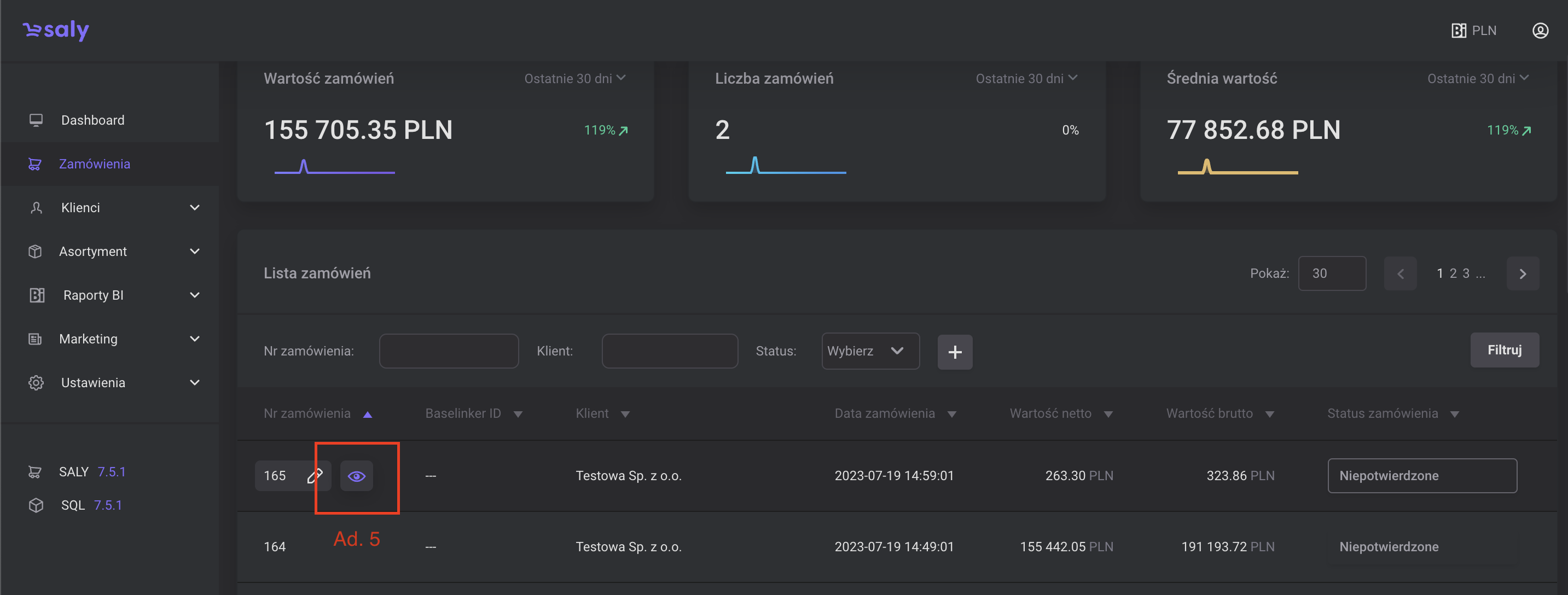
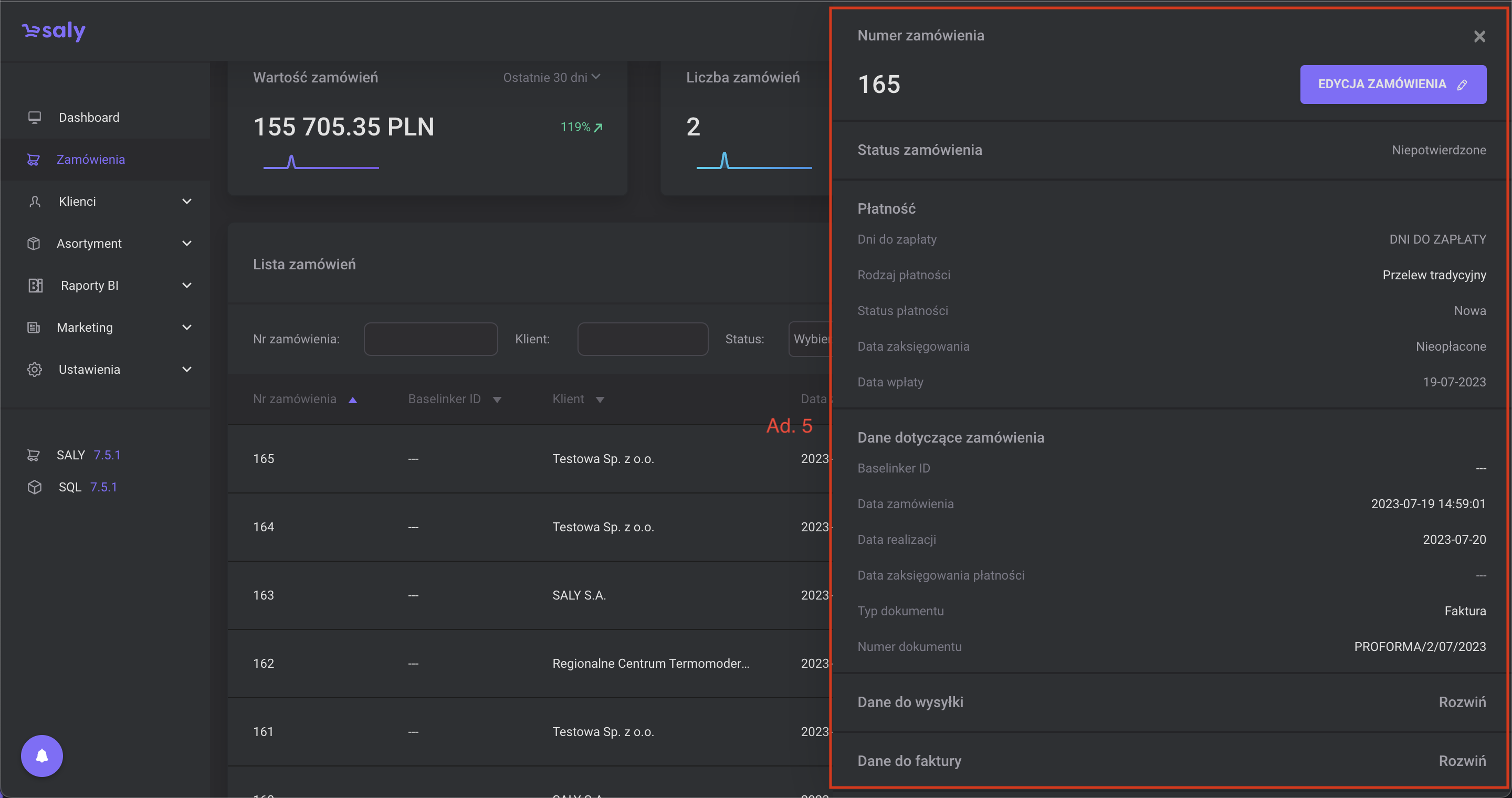
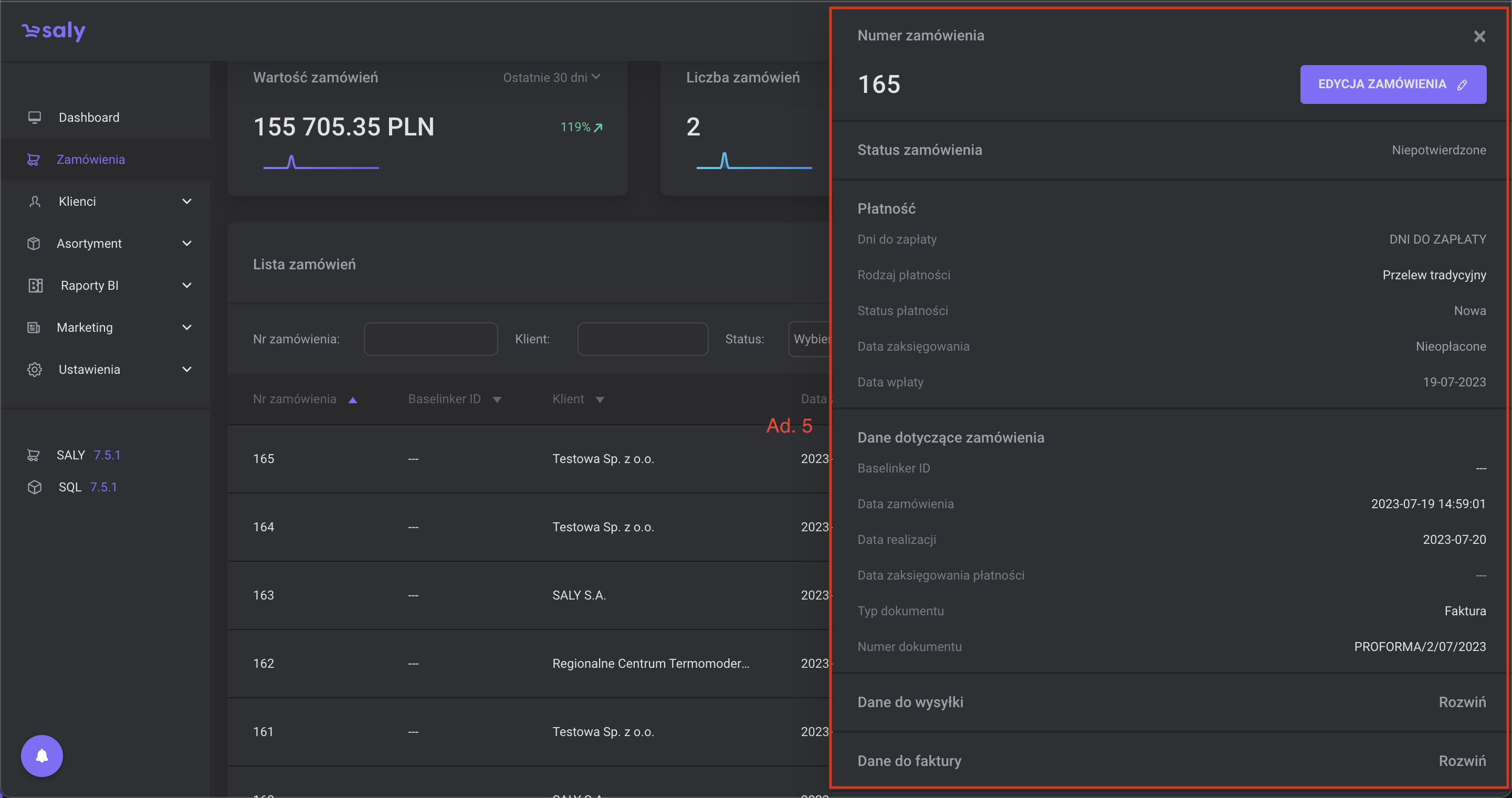
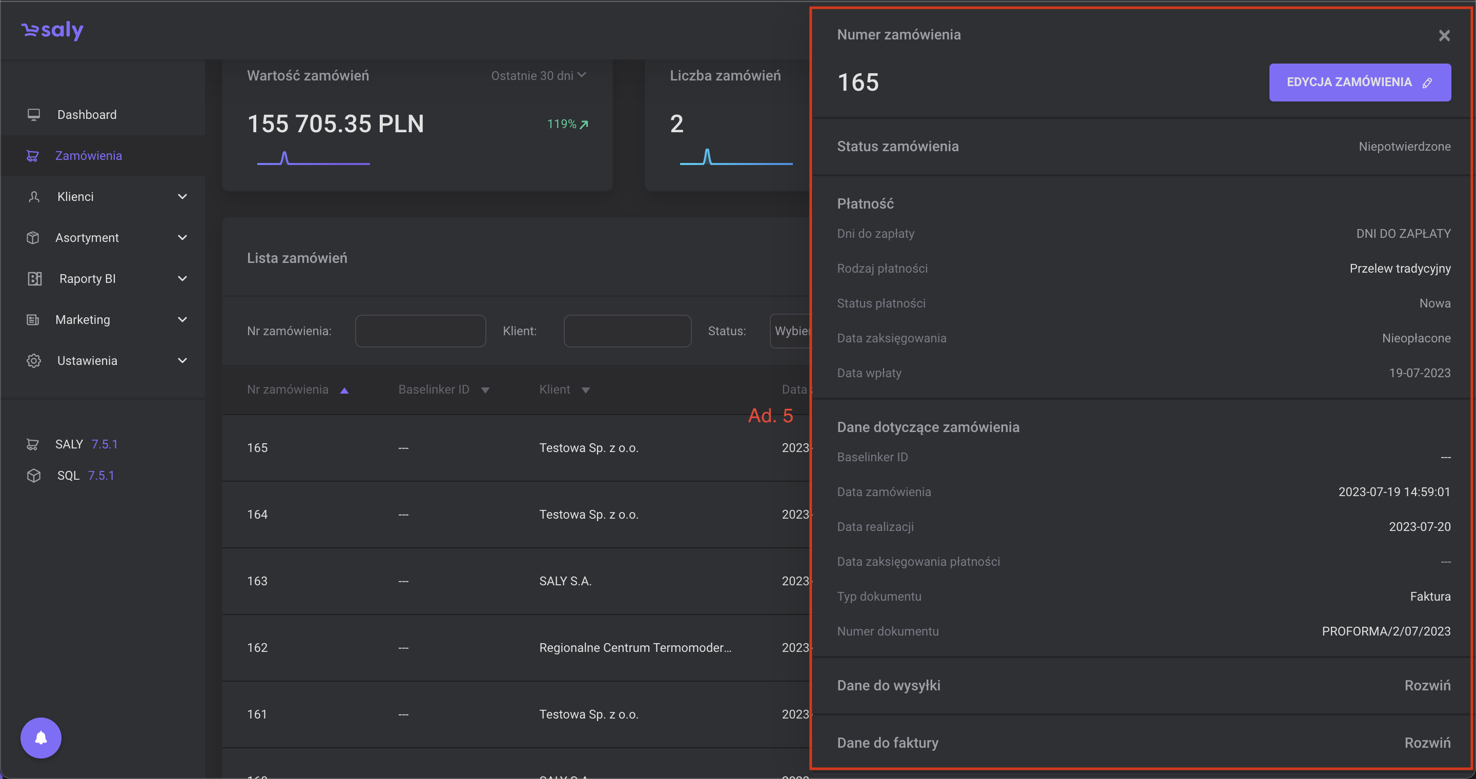
Szczegółowe informacje na temat zamówienia. Aby sprawdzić dane dotyczące zamówienia, naciśnij symbol oka, który wyświetli się po najechaniu kursorem na konkretną pozycję na liście zamówień. W nowo otwartym oknie, po prawej stronie ekranu wyświetlą się szczegółowe informacje na temat zamówienia, z dodatkowym przyciskiem Edycja zamówienia.
Paginacja.
Liczbę pozycji widocznych na liście możesz ustalić w okienku Pokaż. W tym celu z rozwijanej listy wybierz odpowiednią opcję.
Kolejne strony listy możesz przeglądać przy pomocy strzałek.

Widok 1. Zmiana statusu zamówienia

Widok 2. Zmiana statusu płatności

Widok 3. Zdefiniowanie opcji filtrowania.

Widok 4. Belka pozwalająca na sortowanie danych

Widok 5. Przycisk pozwalający na podgląd zamówienia

Widok 6. Skrócony podgląd zamówienia