Zamówienia - dashboard*
Wersja instrukcji: | Data publikacji: | Słowa kluczowe: |
|---|---|---|
1.0 Pierwsza wersja instrukcji. | 04.03.2022 | zamówienia, dane statystyczne, wartość zamówień, liczba zamówień, średnia wartość, porównanie danych, przedział czasowy |
2.0 Druga wersja instrukcji. | 23.03.2023 | zamówienia, dane statystyczne, wartość zamówień, liczba zamówień, średnia wartość, porównanie danych, przedział czasowy |
Spis treści:
1. Zamówienia - dane statystyczne
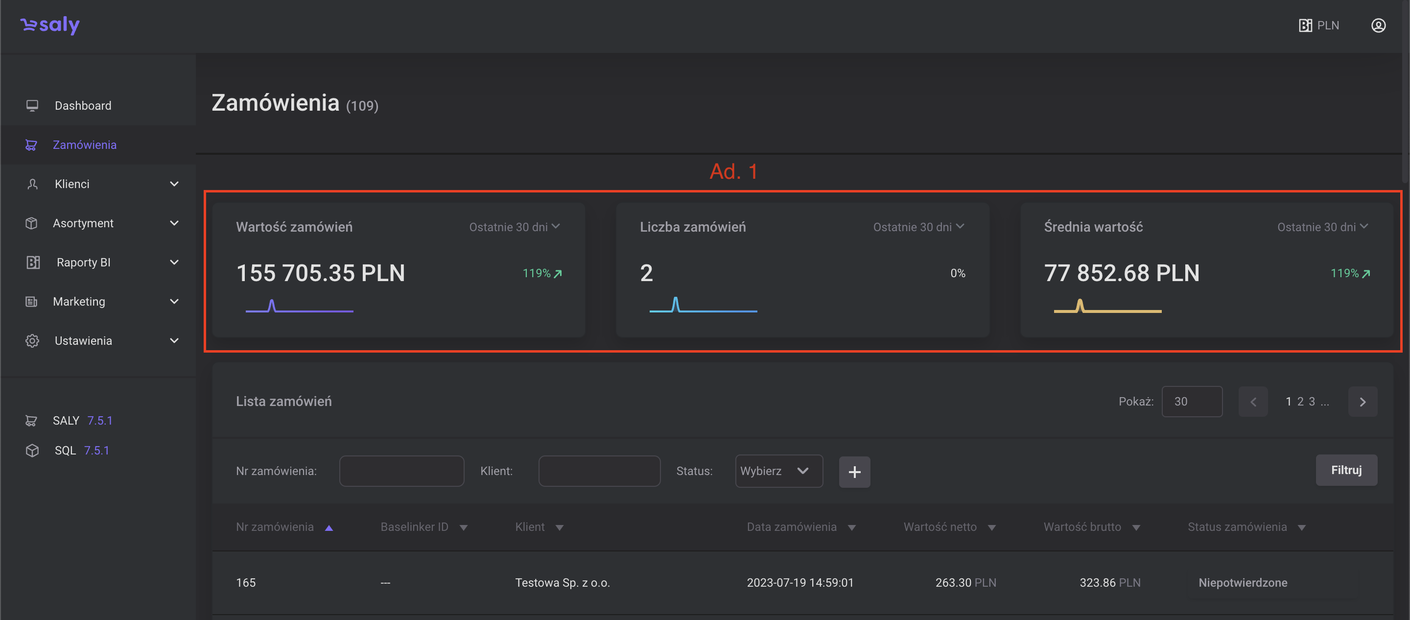
Po przejściu do zakładki Zamówienia wyświetlą Ci się 3 kafelki z danymi statystycznymi z wybranego przedziału czasu oraz pełna lista zamówień, którą możesz edytować, filtrować i sortować.
W kafelkach znajdziesz podstawowe informacje na temat zamówień w wybranym przedziale czasowym:
Wartość zamówień – łączna kwota zamówień w wybranym przedziale czasowym.
Liczba zamówień – łączna liczba zamówień w wybranym przedziale czasowym.
Średnia wartość – średnia kwota jednego zamówienia (wartość zamówień podzielona przez liczbę zamówień) w wybranym przedziale czasowym.
Porównanie danych. W każdym kafelku znajdziesz dodatkowo informację o wzroście lub spadku wartości w wybranym okresie czasu w porównaniu do analogicznego czasu go poprzedzającego. Przykładowo: jeśli przeglądasz dane z ostatniego miesiąca, to informacja o wzroście lub spadku jest porównaniem danych z ostatniego i przedostatniego miesiąca.
Aby zmienić przedział czasowy, za który wyświetlają się dane, rozwiń listę znajdującą się w górnym prawym rogu kafelka i wybierz odpowiednią opcję. Z defaultu przedziałem czasowym jest statystka z ostatnich 30 dni. Do wyboru pozostają wyniki uwzględniające:
a. Bieżący rok,
b. Ostatnie 12 miesięcy,
c. Bieżący miesiąc,
d. Bieżący tydzień,
e. Ostatnie 7 dni.

Widok 1. Dane statystyczne

Widok 2. Zmiana zakresy danych statystycznych